基于图数据库 NebulaGraph 打造的普适智能投研平台在五矿期货正式投入应用
2022-10-12 11:13:38AI云资讯1345

近日,以国产分布式图数据库NebulaGraph为底座的普适智能投研平台在五矿期货有限公司正式投入使用,通过运用图技术实时处理海量关联数据时深度、广度和速度的优势,打造企业级图分析平台,打开了知识图谱技术在金融企业落地的新思路。
五矿期货有限公司(以下简称“五矿期货”)是世界500强企业中国五矿集团有限公司旗下重要金融企业。公司的主要业务涵盖期货经纪业务、资产管理业务、风险管理业务、国际业务和投资咨询业务等。依托强大的股东背景和20多年来的品质积淀,公司能为客户提供最全面、最专业、最优质的风险管理服务、金融衍生品投资服务、私募机构孵化服务。在数字化转型的大背景下,借助金融科技赋能商业模式和服务模式创新以及企业科学决策和管理效能提升,是期货公司弯道超车的必然选择,也是步入未来的入场券。
以“数”连接,以“图”驱动
一站式期货智能投资研究平台
本次知识图谱平台在五矿期货的顺利落地,标志着图技术在金融投研实践方面取得了巨大进展。普适智能与 NebulaGraph 联合双方技术优势与丰富的项目经验,基于普适知识中台与NebulaGraph 图数据库共同为五矿期货打造了一站式期货智能投资研究平台,实现深层次、复杂关联关系挖掘和可视化图谱分析。同时,通过 API 接口,实现多种舆情信息灵活调取,支撑五矿期货的智能营销和智能风控等应用系统关联图谱需求。
该平台对于用户来说是一次结合创新性、高效性、灵活性为一体的业务体验。从数据层面,通过构建数据底层的关联性,让业务在一个平台上就可以获取到全部的投研资讯;从分析层面,业务也可以很方便地自定义各种分析的规则和指标,结合底座的图计算业务模型,实现全局的,多维的市场分析,赋能业务升级。
目前,五矿期货已在平台上落地多个场景应用:包括期货产业链交易关联方多维度链路大图、事件分析、合规风控、客户画像分群、客户消费图谱等。未来,三方将持续深化科技创新交流合作,在运维、元数据等场景对海量多维数据进行价值挖掘。

应用展示
产业链交易关联方多维度图谱
受益于普适知识中台的投资研究一体化设计和 NebulaGraph 高性能的分布式图数据库技术能力,五矿期货目前已经成功搭建产业链关联交易多维度图谱。该图谱通过引入企业内外部数据(涵盖客户、经纪人、居间人、产品上下游产业链、MAC地址、IP地址等),以及将零碎的、多渠道的、实时的相关舆情信息、券商研报等纳入信息搜索板块,对企业进行多重关联关系分析和挖掘,最终实现信息的高效聚合和关系网络的可视化呈现,满足期货业务的直观、高效、灵活的分析需求。

事理图谱——事件分析
对于金融衍生品来说,系统性因素事件是影响其价格变动的主要原因。以关联数据为基础支撑,从期货行业固有逻辑和实时信息双管齐下,用户可以通过平台查看期货产品相关联的历史事件,实时洞察不同的事件组合对特定期货商品价格的影响与影响强度。
另外为了实现数据收集效率的提升,期货用户利用平台内置多种自定义可视化拓展手段,使重点信息、敏感资讯以及异常数据“一目了然”,助力用户推导事情的发展脉络和趋势走向,从“异动”的事件中感知并做到提前预防风险。

合规风控——回访排查
合规风控能力是期货公司的核心竞争力之一,用户基于该平台对期货交易的可疑账户(个人和团伙)进行深度排查,通过关联关系直观、高效的捕捉可疑交易行为。例如:用户账号在同一mac地址下,买卖期货产品行为高度一致,这些账户很有可能就是典型的操纵股价案例中的“拖拉机账户”。精准地挖掘“拖拉机账户”有利于期货公司对分散的虚假申报、涨停板分散挂单、对敲对倒交易等市场操纵等行为进行及时预警,有效避免欺诈损失。

客户画像社群切分&客户消费图谱
客户的消费习惯、消费水平会随着社会经济的发展快速变化,业务很难在第一时间感受到这些变化。平台内置的图算法可以基于客户交易相似度自动为客户数据进行社群划分,避免因数据复杂繁多导致遗漏客户数据。同时,又可以对社群的特征进行观察,快速、准确的获得社群的喜好特征。

在期货行业,客户早已免疫同质化的咨询内容。用户基于平台分析客户交易行为判断与当前客户有类似交易行为的客户还会购买哪些金融产品来进行风险对冲或空窗期投资,并结合客户投资意愿进行期货产品资讯精准推送。
后期规划
图技术应用,远不止此。在五矿期货的数字化转型建设中,普适智能基于 NebulaGraph 图数据库打造的解决方案,还有更多、更大的应用空间。例如:探究图谱关系传导模型,可实现挖掘、计算并预测风险的衍生可能性和严重程度,进而实现企业风险预警和提前处置,赋能用户舆情关联分析、舆情事件影响分析以及监督预警等场景。
智能运维
企业数字化转型过程中,网络安全及IT基础设施维护一直是企业关注的焦点。用户基于该平台可深耕智能运维场景,用"图”的形式直观的、简洁的、实时的展示设备关联关系,提供实时数据进程采集,可生成告警、变更、高危等信息监控列表,助力风险识别、问题定位、实时分析等,实现主动运维,平台可帮助运维人员提高故障排查效率和质量。

元数据
图技术天然适用于元数据场景,因为其具备强大的关系构建和梳理能力。基于图技术衍生出的元数据语义图谱,可以更好地去联通并贯穿技术端和业务端的元数据信息,并结合图分析技术打造元数据应用生态,提升元数据用于业务端和决策端的能力。

技术血缘
通过语义模型链接元数据,增强元数据的关联性和业务性,让业务也能更懂数据。后续引入了多种图计算的算法,打造了溯源、影响分析等多种数据资产应用场景,让数据资产流动起来,而不再局限在管理这一层面。

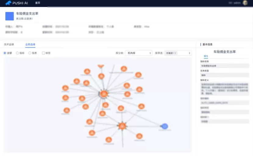
业务血缘
元数据语义图谱还可以帮助我们实现快速的溯源或与上下游链路相关的分析。如上图中,某个指标出现了问题,可以顺藤摸瓜地快速排查是哪个环节出了问题,在发现出现问题的节点之后,就可以快速找到其他影响到的结果表以及指标。
日新月异的技术创新激发了人们对于“智能”的无限遐想。未来, NebulaGraph 与普适智能将始终坚持科技创新,持续为客户提供先进的产品与服务,赋能金融机构的数字化转型。本次落地智能投研平台的五矿期货公司将作为 NUC 大会的嘉宾,现场分享知识图谱在金融期货企业的具体应用与业务效果,欢迎大家通过 NebulaGraph 官网 报名,一起透过最新的行业动态、技术分享、应用实践了解“图数据”的未来!
相关文章
人工智能企业
更多>>人工智能硬件
更多>>人工智能产业
更多>>人工智能技术
更多>>- Twinkle x昇腾,率先实现Deepseek-V4系列模型高效训练
- 高德发布鸿蒙首个生成式 UI 开源框架 AGenUI,告别传统 UI 开发模式
- 发布即适配| 天数智芯全力支持腾讯混元Hy3 preview 开源落地,共推国内大模型产业普惠
- Seedance 2.0面向企业公测,豆包大模型日均Token使用量突破120万亿
- 端到端OCR模型第一!百度千帆Qianfan-OCR正式发布
- 云知声Unisound U1-OCR大模型发布!首个工业级文档智能基础大模型,开启OCR 3.0时代
- 基石智算上线 MiniMax M2.5,超强编程与智能体工具调用能力
- 昇腾原生支持,科学多模态大模型Intern-S1-Pro正式发布并开源









