城市排水系统用上 AI,电耗直降 15%+
2025-02-21 16:04:51AI云资讯15609
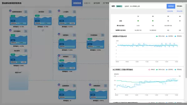
你还在为城市排水系统的高成本和安全性发愁吗?今天给大家介绍一款矢量智控全新推出的革命性产品——新一代城市排水管网智能化联合调度平台。这是一款集成先进人工智能技术的排水调度平台,专为城市排水泵站调度设计,可以提供智能化调度策略,不管是旱季还是雨季都能轻松应对。
旱季:拒绝高能耗,AI帮省钱
以往旱季,传统的排水泵站控制方式相对落后,一般采用本级泵站独立运行的模式,还长时间维持较低液位运行。这就导致水泵像个勤劳却没效率的 “小蜜蜂”,频繁启停。结果能耗蹭蹭上涨,设备也损耗严重,运营成本居高不下。
矢量智控的排水管网智能化联合调度平台通过人工智能技术,将生产模式从“独立运行、低液位、高能耗、被动反馈”的旧模式,转变为“协同上下游泵站、动态液位、低能耗、预测液位主动调控”的全新模式。简单来说,就是让各个泵站不再“各自为政”,而是像一支训练有素的军队,协同作战。通过人工智能技术预测液位、主动调控,实现设备负荷平衡。在这种模式下,能源消耗可以降到最小,实现降本增效。保守估计,全年可以降低15%以上电耗,真正实现“少花钱,多办事”。
雨季:无惧暴风雨,AI守安全!
到了雨季,降水量激增,很容易出现短时间内排水压力飙升的情况。一旦排水系统无法及时应对,就会出现溢流、大面积积水的状况。那么强降雨时,雨水泵站(截流井)要怎么调度,水泵和阀门要怎么控制,才能保证达标水质排河呢?矢量智控的排水管网智能化联合调度平台能够基于泵站风险等级和水质预测很好地解决上述问题。
一方面,平台根据不同区域泵站风险等级,精确调度排水资源,尤其是城市核心区和关键区域。平台能够提前智能预判排水压力,然后灵活调整各泵站的工作状态。不管雨下得多大,都能确保排水系统高效运行,让城市不会出现内涝和溢水现象,保障关键区域的安全排水。另一方面,借助人工智能技术,平台能对未来一段时间内的水质浊度变化进行精准估计,从而准确判断出雨水泵站(截流井)的排河时间,保证雨水排放符合环保标准,避免污水倒灌和水体污染,守护好河道生态环境。
城市排水管网智能化联合调度平台,通过智能调度与精准控制,让城市排水设施的应急响应能力大大提升。在苏南中心城区,该平台已成功落地并大显身手。智能化改造后,液位安全稳定运行在考核线以下,液位高度与稳定性显著提升,能耗节约超15%,泵站启停次数降低70%以上。

不管是烈日炎炎的旱季,还是暴雨倾盆的雨季,平台都能确保城市排水系统稳定运行,为城市排水安全保驾护航,提升城市基础设施的韧性和可持续性。
相关文章
人工智能企业
更多>>人工智能硬件
更多>>人工智能产业
更多>>人工智能技术
更多>>- 高德发布鸿蒙首个生成式 UI 开源框架 AGenUI,告别传统 UI 开发模式
- 发布即适配| 天数智芯全力支持腾讯混元Hy3 preview 开源落地,共推国内大模型产业普惠
- Seedance 2.0面向企业公测,豆包大模型日均Token使用量突破120万亿
- 端到端OCR模型第一!百度千帆Qianfan-OCR正式发布
- 云知声Unisound U1-OCR大模型发布!首个工业级文档智能基础大模型,开启OCR 3.0时代
- 基石智算上线 MiniMax M2.5,超强编程与智能体工具调用能力
- 昇腾原生支持,科学多模态大模型Intern-S1-Pro正式发布并开源
- 百度千帆深度研究Agent登顶权威评测榜单DeepResearch Bench









