企业应用可观测性利器,华为云发布全链路应用性能管理服务CodeArts APM
2023-04-15 15:10:33AI云资讯1514
当前,企业数字化转型和业务互联网化逐渐加深,企业对应用的高可用、可靠性提出了更高的要求。随着企业快速引入云原生、微服务、分布式等技术,业务规模和运维管理对象数量成倍增加,服务之间的依赖、调用关系愈发复杂。一方面企业享受着开发效率指数提升的红利,同时也在承受着故障定位成本居高不下的痛楚。由于传统的监控只覆盖了基础设施、中间件、业务指标相关的观测能力,缺少深入代码级的性能监控和对用户的真实体验感知,给开发者、运维性能分析、故障定位和恢复带来了极大的困难和挑战。
权威数据显示:每100毫秒延迟会使销售额下降1%,每一秒钟服务器延迟会导致收入下降2.8%。例如,某著名搜索服务结果页面从100毫秒放缓到400毫秒,会使收入流失4500万到1.35亿美元。由此可见,全面掌控、感知应用性能和用户体验已经变得愈发重要,甚至关系到商业公司生死存亡和社会影响。
4月15日,华为云全链路应用性能管理服务CodeArts APM全新上线,提供端到端的全链路性能管理服务,涵盖前端监控、应用性能监控,全面拥抱开源生态。华为云CodeArts APM可在复杂的业务环境下自动发现服务间、接口间、实例间的调用关系,帮助用户快速定位性能瓶颈,提升故障排查、处理的效率;通过前端监控完整复现用户体验路径,解决影响用户体验中的慢请求、慢加载、慢交互、页面崩溃等问题,提升产品用户的体验和转化率。同时,华为云CodeArts APM进一步打通了前后端链路,实现产品用户从前端体验到后台处理的全流程性能监控,为企业的业务稳定性与可用性保驾护航,助力企业商业成功。
应用性能管理是可观测性的核心
随着云原生技术逐渐普及,传统监控系统正朝可观测性系统演进,业界对可观测性的共识,是基于可观测性的三大支柱“metrics、logging、tracing”。其中应用性能管理形成了Tracing为核心的可观测性解决方案,作为企业可观测性产品选型的重要评估标准。

一款应用性能管理工具应当具备如下主要能力:
1、多语言支持:支持常用开发语言,涵盖java、php、go、node.js、python、.net、C++和主流应用框架。
2、无侵入式采集:用户无需修改应用代码,只需要部署探针包,修改相应的应用启动参数,就能对应用进行全方位监控。
3、自动发现应用间的调用关系: 通过对调用信息进行动态分析、智能计算,自动生成分布式应用间调用关系。
4、调用链追踪: 多个应用接入后,可自动针对某些请求进行采样,采集单个请求的服务之间调用关系以及中间调用的健康情况,实现全局调用链路的自动跟踪。
5、深入代码级的性能诊断:与传统监控系统不同,应用性能管理提供深入代码层面的应用性能剖析,无需开发人员或者运维人员到日志系统、甚至到真实的业务服务器上查看执行情况来解决问题。
6、全面准确的指标监控:可度量应用的整体健康状况,采集应用的各项性能指标,如服务间调用、异常、外部调用、数据库访问以及其他中间件的指标数据,帮助用户全面掌握应用的运行情况。
7、拥抱开源生态:基于 OpenTelemetry 标准,全面兼容各类开源生态,如Jaeger, Zipkin, SkyWalking。
8、感知终端用户的真实体验:对移动端App或Web的用户体验进行监控,涵盖所有移动端设备、浏览器以及小程序,了解终端用户真实体验感受,从而优化产品提升用户体验。
华为云CodeArts APM,全面掌控应用的性能健康状况
华为云CodeArts APM为华为内部百万微服务提供应用性能监控,帮助研发人员日常性能诊断、故障定位和排查,通过使用CodeArts APM实现现网故障1分钟感知、5分钟定界、10分钟恢复能力的构筑,有力的支撑了华为云、终端、车、能源等各类型产品的应用性能管理和日常运维保障。现在,华为云将内部多年积累的应用性能管理能力沉淀到CodeArts APM,该工具具备5大特性:
特性一:全链路应用性能监控,提供从用户到代码层面的监控
华为云CodeArts APM提供全链路应用性能监控能力,涵盖前端监控、应用性能监控,实现前、后端链路的打通,完整还原用户的体验现场,为产品体验优化和问题定位指明方向。华为内部通过使用CodeArts APM,丰富问题排查手段,提升问题根因定位的效率,故障处理耗时减少45%。

特性二:前端性能监控,全面感知终端用户体验
华为云CodeArts APM对前端性能和用户体验数据进行多维度的可视化数据分析,包括页面加载性能、JS错误、API请求、服务流量,全面掌控终端用户的体验。通过华为云CodeArts APM,页面体验用时可优化至3S以内,被监控页面故障主动发现率从40%提升到90%,大幅降低用户页面体验的投诉率。

特性三:内置资源管理服务CMDB,解决海量资源对象与应用的管理难题
应用资源管理(CMDB)已被业界公认为运维解决方案的基石服务,华为云CodeArts APM通过应用、组件、环境的分层树形结构,清晰展示应用与资源的关系,并与华为云应用运维管理服务(AOM)协同,统一资源对象模型,有效管理海量分散资源,保障数据准确性和一致性,帮助企业解决运维难、变更难的问题。

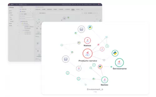
特性四:自动发现应用访问拓扑关系,分钟级快速定位故障
华为云CodeArts APM可自动生成应用之间的访问拓扑图,发现应用、中间件、接口、实例间的调用关系和性能表现情况,异常问题清晰展现,帮助企业用户快速确定故障范围与影响,使得发现故障、问题定位时间从小时级降至分钟级,减少业务日常运维保障的压力。

特性五:分布式调用追踪,深入代码级的性能诊断和优化
华为云CodeArts APM自动为每次请求构筑完整的调用链访问路径,包含性能、代码堆栈、SQL语句等组件访问信息、相关的请求参数和性能指标数据,深入代码级的追踪帮助用户快速定位问题根因,为性能优化、故障处理提供详尽的数据支持。

得益于以上特性,华为云CodeArts APM如今已广泛应用于电力、物流、社保、汽车等领域,帮助企业提升用户体验,发现应用性能瓶颈,提升问题定位及处理的效率。如深圳某知名物流企业通过使用华为云CodeArts APM,故障定位的平均耗时从120分钟降至5分钟,平均故障恢复时长从60分钟下降至10分钟,极大地提升了故障处理的效率,成为服务运维保障的利器。
展望未来,华为云CodeArts APM将不断沉淀大型企业应用性能管理的最佳实践,提供更丰富的应用性能管理特性,携手国内外客户、伙伴以及开发者,助力优化产品性能,共同提升问题定位及处理效率,打造卓越的数字化体验。
相关文章
- 抓AI机遇,助伙伴增长——2026华为云核心生态伙伴共创研讨会在沪举行
- 华为云发布“加速智能化·企业快成长行动2026”,助力中小企业跨越AI鸿沟
- 华为畅享90系列支持室内定位,华为云空间守护设备安全
- 极致性价比!华为云柔性智算FlexNPU让算力不再“摸鱼”
- 华为云AI战略升级:以行业智能体为中心,打造企业级AI创新“黑土地”
- 华为云陈林:只有深入了解行业、用好“数据+AI”,才能真正解决问题、创造价值
- 华为云TaurusDB数据库智胜开年季,为高并发业务打造“既稳又弹”的数据引擎
- “政策+产品+激励”三箭齐发,华为云开年采购季动员会吹响开门红冲锋号
- 华为云码道(CodeArts)代码智能体公测版正式发布,开启智能体编码新实践
- 华为云核心网开启体验经营新纪元
- 华为云完成智谱GLM-5适配,多款产品已接入可在线体验
- 华为云黄瑾:做难而正确的事,用AI解行业难题
- 高并发业务如何兼顾稳定与弹性?华为云TaurusDB给出“存算分离”新解
- 华为云安全“铁三角”,筑牢企业数智化安全底座
- 华为云发布2026年全球销售伙伴政策,与合作伙伴共赢AI时代
- 昇腾云客户2663家,华为云稳居最大国产AI云服务提供商
人工智能企业
更多>>人工智能硬件
更多>>人工智能产业
更多>>人工智能技术
更多>>- 发布即适配| 天数智芯全力支持腾讯混元Hy3 preview 开源落地,共推国内大模型产业普惠
- Seedance 2.0面向企业公测,豆包大模型日均Token使用量突破120万亿
- 端到端OCR模型第一!百度千帆Qianfan-OCR正式发布
- 云知声Unisound U1-OCR大模型发布!首个工业级文档智能基础大模型,开启OCR 3.0时代
- 基石智算上线 MiniMax M2.5,超强编程与智能体工具调用能力
- 昇腾原生支持,科学多模态大模型Intern-S1-Pro正式发布并开源
- 百度千帆深度研究Agent登顶权威评测榜单DeepResearch Bench
- 在MoltBot/ClawdBot,火山方舟模型服务助力开发者畅享模型自由









