极狐(GitLab)重磅发布「极狐星」 让研发效能看得清、算得准,成就精英效能组织
2023-05-11 11:14:38AI云资讯1127
在研发驱动业务增长的今天,越来越多的研发管理者发现:总是觉得研发资源不够用?如何用数据衡量研发效能?如何定位软件交付瓶颈?怎样管理并预警项目状态?想尽早发现代码泄露风险怎么办?
为了更好地服务极狐GitLab 10 万 + 企业研发管理者,极狐团队历时一年,历经上百次调研访谈,重磅推出极狐星(TowerFox)。
极狐星(TowerFox)是基于极狐GitLab 的一站式企业 DevOps 智能分析管理平台,提供从数据驾驶舱、效能管理、项目分析到合规管理的一体化解决方案,能够全行业、多场景、全软件生命周期的满足企业研发管理需求,让研发效能看得清,算得准,成就企业精英效能管理。

目前,极狐星已经过 14 个版本迭代。在内测阶段,即获得蔚来、AutoX、轻舟智航等十多家头部客户的高度认可。
其中,蔚来自动驾驶 DevOps 团队负责人孔毅表示:使用至今,极狐星以其数据采集无感知、数据度量可视化、研发效能体系化等诸多优势,已帮助蔚来实现用数据度量研发效能,后续蔚来内部会有更多团队使用极狐星,无需多言,极狐星产品本身就是最好的推荐。
无需复杂集成,数据采集零感知
极狐星基于极狐GitLab 开发,打破数据孤岛,不必担心复杂集成与适配,「需求→设计→开发→测试→交付→运维」,DevOps 全流程效能数据采集与处理零感知,帮助企业轻松贯通软件研发全生命周期。
一个驾驶舱,从海量研发数字凝练为管理洞见
极狐星以丰富的数据可视化图表多维呈现,包括企业项目代码提交榜单、项目语言占比、企业自动化成熟度等多个研发核心指标,总览企业 DevOps 效能全貌。并支持项目细粒度数据下钻展示,帮助管理者从海量研发数字,轻松凝练为管理洞见与卓越实践,为效能提升提供策略基础。

基于数据驱动的五重视角全面评估企业 DevOps 效能
一个企业 DevOps 效能如何评估,可以总结为:「谁在做」、「做得快不快」、「做得好不好」、「是否又快又好」、「以后怎么改进」几个视角展开。极狐星基于软件全生命周期数据,构建五重效能分析与管理视角,通过先进的体系化效能模型,帮助企业更高效地应对市场变化。
1)谁在做——研发人员效能评估
研发团队负责人总是觉得资源不够用,难以支持业务发展。极狐星通过完成议题数、合并请求数、代码行数、提交次数的指标统计,直观展示团队及人员效能。
在团队层面,盘点现有研发资源,评估分工与产出是否合理;
在人员层面,帮助企业回归人的视角,了解开发者个人质效表现,从时间维度量化不同人员成长轨迹。
总结一下,极狐星帮助研发团队搭建提供决策依据,从而实现健康且稳定的高效交付。

2)做得快不快——流水线效能评估
业务需求,从提出到开发,要多久上线?这是每个研发人员都必须面对的挑战。极狐星全面呈现流水线总数、成功/失败流水线个数及分布占比、平均运行时长及频率、红灯平均修复时长与等待时长等,「绝对值」横向展示数值 +「数据趋势」纵向对比,流水线效率尽在掌握。另外,极狐星支持原始明细数据导出,为后续深度分析奠定基础。

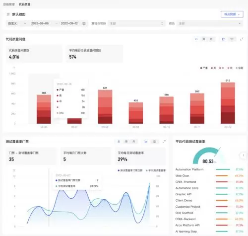
3)做得好不好——代码质量评估
极狐星与极狐GitLab 强大的 Code Review 能力相结合,无需复杂对接,自动统计代码覆盖率、代码问题数、质量门禁次数等关键质量指标,确保质量问题可追溯,严格落实质量规范。

4)是否又快又好——交付效能评估
软件交付的「快」与「好」并不一定绝对矛盾,但永远是管理者最难以平衡的关键。国际知名 DevOps 调研与研究组织 DORA(DevOps Research and Assesssment)认为,以下四个指标可以有效评估软件交付表现:
部署频率;
变更前置时间;
变更失败率;
恢复服务时间。
极狐星率先引入国际领先的 DORA 交付指标体系,自动化展示 DORA 核心指标数据趋势与平均值,通过「变更前置时间」+「部署频率」掌握研发对业务需求的响应速度,通过「恢复服务时间」+「变更失败率」验证服务稳定性及故障响应程度,确保团队「效率」与「稳定性」间找到最佳平衡点,软件交付又快又好。

5)以后怎么改进——数字化基建之合并请求效能评估
「效能如何改进提升」是很大的话题,也是所有研发团队持之以恒的目标。极狐星通过将研发效能数据可采集、可打通、可视化、可分析、可洞察,为企业构建研发效能提升「数字化基建」。
现阶段,极狐星为效能数据复盘提供「合并请求效能评估」这一分析视角,对项目或项目集的合并请求数据整合,以 10 + 指标助力代码审查复盘,用数据还原研发场景,回溯各类质量问题根因。
当然,合并请求效能评估只是「效能如何改进」其中一个分析视角,后续极狐星还将围绕这个目标,对代码规范、工作流规范、研发平台健康度等数据维度展开分析,力求帮助企业解决数据只能看、不会用的痛点,从数据中获得深度洞察与解决方案。

项目视角研发管理,有效保障项目交付
每个企业的研发工作都是由一个个研发项目组成。
宏观层面,极狐星支持对所有项目或任意选定项目,进行 DevOps 全流程关键数据对比,帮助研发负责人/项目集经理掌握不同项目状态及进展,及时调整管理策略,灵活调配资源,确保整体研发交付稳定有序。
微观层面,极狐星支持对单一项目诊断分析,以时间维度展示合并请求、议题、流水线等数据趋势,更有极狐独创「项目成熟度」、「项目活跃度」指标,实时对项目全方位健康体检。

日常合规审计+突发告警,一次设置轻松应对
面对日益严格的合规需求,企业研发团队也面临着日志等审计需求。
只需一次简单设置:
日常合规:极狐星日常自动监控研发系统日志,审计事件开箱即用;
突发告警:支持各类灵活配置,覆盖代码防泄漏、项目恶意删除等场景。
极狐星帮助企业轻松应对各类合规场景,让企业数字化转型进程高枕无忧。
以蔚来自动驾驶团队为例,蔚来自动驾驶团队比较年轻,但发展非常迅猛,目前已有超 1000 人规模。在快速发展过程中,蔚来发现缺少一套 DevOps 数据度量平台,作为部门工程效率的基础设施之一,准确、统一、清晰地度量研发效能。
为此,蔚来选购极狐星产品,使用至今,已满足蔚来研发团队使用场景:
数据采集无感知:基于极狐GitLab 完成数据采集和处理,因此部署非常简单,数据采集零感知,无缝实现 DevOps 效能度量;
数据可度量:完全满足蔚来研发场景需求的数据可视化体系,轻松实现数据度量与数据洞察;
研发效能体系化:帮助蔚来 1000 + 人研发团队,建立标准研发效能管理体系,极狐星统一企业内不同部门、不同角色的「研发效能语言」,实现企业上下明确目标、统一口径、了解现状、科学决策,用研发驱动业务增长。
极狐星(TowerFox)在极狐GitLab 一站式 DevOps 平台基础上,补足并提升研发效能管理能力,为企业提供更加完整的 DevOps 解决方案,从敏捷项目管理、源代码托管、CI/CD、DevSecOps,到面向研发决策层的 DevOps 智能分析管理,最终提升企业研发效能。我们期待帮助更多企业,成就精英效能!
相关文章
- 北汽蓝谷公布半年报 极狐以“质”上“量”
- 萝卜快跑极狐版备受追捧,北汽极狐智驾水平引领行业之先
- “场景化造车”再出新品,北汽极狐“上量”加速
- 坚持开源 | 极狐(GitLab)纵深一体化DevSecOps平台 助力企业加速数字化转型
- 深化合作,神行超充电池落地极狐
- 北汽新能源与宁德时代深化合作,极狐车型2024年搭载神行超充电池
- 极狐GitLab入选中国信通院“铸基计划”全景图,获评TISC标准突出贡献单位
- 极狐(GitLab)重磅发布「极狐星」 让研发效能看得清、算得准,成就精英效能组织
- 以洞察、智慧、极致为标准,极狐汽车定义智能新标杆
- ShowMeBug与极狐(GitLab)战略合作,推动DevOps人才高效甄选
- 极狐(GitLab):合法合规落地开源技术 持续构建数据安全生态闭环
- 极狐GitLab x 智化科技|让 AI 加速流淌进新药,让患者获得快速有效治疗
- 极狐(GitLab) 荣获数字经济科技创新最受欢迎品牌奖
- 极狐GitLab:撒播开源的种子迎中国经济新未来
- 极狐阿尔法S全新HI版正式上市 开启高阶智能驾驶新纪元
- 一场直播4400万人围观,世界冠军不带货,却带火了极狐汽车
人工智能企业
更多>>人工智能硬件
更多>>人工智能产业
更多>>人工智能技术
更多>>- 高德发布鸿蒙首个生成式 UI 开源框架 AGenUI,告别传统 UI 开发模式
- 发布即适配| 天数智芯全力支持腾讯混元Hy3 preview 开源落地,共推国内大模型产业普惠
- Seedance 2.0面向企业公测,豆包大模型日均Token使用量突破120万亿
- 端到端OCR模型第一!百度千帆Qianfan-OCR正式发布
- 云知声Unisound U1-OCR大模型发布!首个工业级文档智能基础大模型,开启OCR 3.0时代
- 基石智算上线 MiniMax M2.5,超强编程与智能体工具调用能力
- 昇腾原生支持,科学多模态大模型Intern-S1-Pro正式发布并开源
- 百度千帆深度研究Agent登顶权威评测榜单DeepResearch Bench









